Battery energy storage is currently the fastest-growing commercial technology in the power sector and plays a big role in the global shift towards a more sustainable and resilient energy future.
However, there are quite a few challenges in early-stage development of big BESS projects, especially when it comes to comparing different technology options such as preferred connection point, various batteries, inverter pairings, and configurations. The whole process can take days and is costly, too.
That’s where automation tools from BESS Auto come in to compare multiple technology options and scenarios in minutes.
Developers can’t rely only on a single technology option and scenario. They must test multiple and different battery technologies to analyse how each performs, because each option will have a big influence upon the efficiency lifespan, safety, and cost-effectiveness of a BESS installation.
That’s where BESS Auto comes in to accelerate your project

Drafting a BESS site with each different brand of component manually can take weeks. BESS Auto, a rapid concept design for battery storage projects, solves that bottleneck by automating early concept design.
Project developers now can quickly explore different combinations of inverters and batteries without the usual back‑and‑forth, so they can optimise their site layout.
How to compare battery technology options with BESS Auto
By taking your existing site to a fully generated concept design in just a few clicks, BESS Auto gives you faster insights in the early-stages where delays often occur and can costly hinder projects.
Step 1 – Start with a simple KML file
Your project starts with few simple steps:
- Use Google Earth to draw a polygon around the BESS development site
- Download the site data in KML format
- Open BESS Auto and upload it to the system to map your boundary plan.

Step 2 – Enter the inputs that shape your technology selection
From here, BESS Auto starts doing the smart work for you. Follow the steps:
- Select connection point and various battery and inverter model characteristics
- Add operational parameters, such as: power factor, project life and cycles per day
- Click submit
- Wait a few seconds for the application to run the calculations and take you back to your dashboard.
Manually, this process would take days, but with BESS Auto it only takes minutes. The software automatically:
- calculates the distance to the nearest substation – HV line and superstation
- identifies the connection voltage
- retrieve the local annual site temperature profile
- allows you to select the preferred network connection point
- gives you input to determine the system degradation over time.

Step 3 – Review your dashboard and compare scenarios
When the calculations are complete, BESS Auto returns you to your project homepage, where all your results are ready to explore.
Click ‘Review’ to check a summary of your feedback on the project dashboard, which includes:
- the number of BESS blocks that can physically fit within the project area
- presents two scenarios with different power factors – the respective active and reactive power
- your site parameters
- battery and inverter selections.

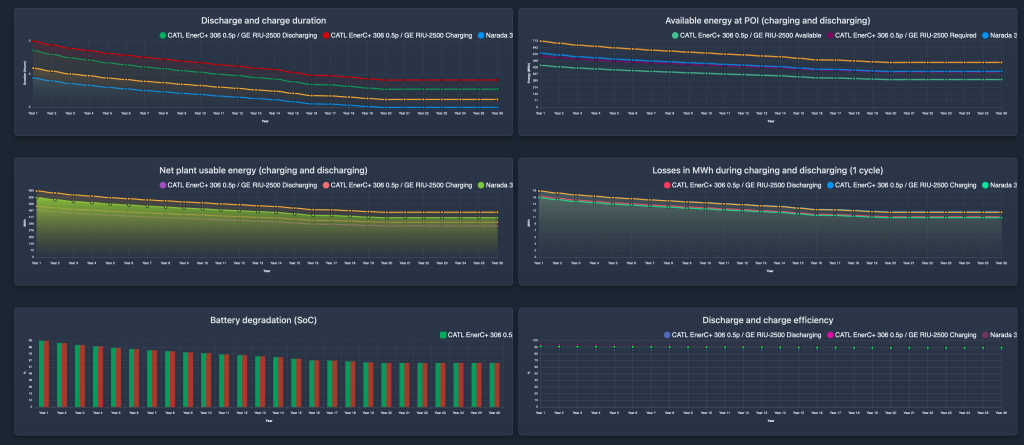
As well as the summary, the dashboard provides a wide range of performance metrics that help you evaluate each option:
- active and reactive power
- the long round‑trip efficiency
- the required charging capacity
- charging and discharging durations
- energy available at the point of connection
- met plan useable energy
- losses and degradation
- the discharge and charge efficiency
- inverter performance throughout the year
- battery level trends and weather forecast data.
These insights are critical for early-stage technology comparisons because they directly relate to how each technology will perform throughout the life of the project.

Step 4 – Visualise the site layout
Click the next tab for Site Analysis where you can visualise the site boundaries and selections choices into a spatially optimised BESS block blocks. The output results include:
- positions each battery block on the site and includes essential elements like the access road to give you a clear sense of how the chosen technologies fit within your available land,
- and you can switch to a satellite image overlay to give you a real-world perspective of the project site and its surroundings.

Step 5 – Review the Bill of Materials
Next, you can review the Bill of Materials (BOM) tab to find complete details of the components required for this concept design, which covers:
- batteries
- inverters
- buses
- transformers
- LV/HV cables.

This directly helps during the early planning stage, especially since developers must juggle the upfront costs of storage systems with the long-term benefits, overall performance over time, and ongoing maintenance needs.
Step 6 – Dive into electrical performance
The Power Flow Analysis Review tab is where BESS Auto gives you a deeper look into how your selected battery and inverter technologies perform electrically across the system.
Here, you can review parameters, such as:
- resistance
- reactance
- capacitance
- transformer size
- losses
- inverter performance
- the active and reactive power at the grid level to give you a more in-depth look at the electrical performance of the project.

Step 7 – See the Financial Overview
The Financial tab shows concept-level insights into capital cost schedules, leasing assumptions, and other financial information to help you compare the layout options you input.

Step 8 – Export your outputs
Once you’ve explored your technology scenarios, you can export the complete performance metrics and layouts as CSV or PDF files. You can also export the layout as an AutoCAD drawing as a solid foundation for further refinements, giving your engineering team a practical starting point for more detailed design.

It’s useful and easy to share early-stage findings with team members or investors, or to incorporate the results into your own reports.
Faster, clearer BESS technology decisions
Comparing technologies manually often takes too long, especially when developers need to keep pace with rapidly evolving battery chemistries and system designs.
With BESS Auto, developers can finally take the stress out of evaluating battery technology options. You can fast‑track your progress from initial concept design to execution, exploring different configurations in minutes instead of days.